浅谈电动汽车智能充电桩及运营管理云解决方案
安科瑞 王文杰
摘要
关键词 :电动汽车;智能充电桩;管理方案;
1概述
传统汽车通常依赖化石燃料作为动力能源。
这种能源的使用不仅会导致环境污染。
而且由于化石能源是不可再生资源.其储备量逐渐减少。
因此越来越多的国家开始致力于电动汽车的研发与生产。
在我国.该行业起步较早并且发展迅速。
为了进一步实现节能减排.改善地球环境.电动汽车的发展已经成为必然趋势。
然而.电动汽车存在续航能力较弱、充电不便等问题。
这些缺点一直受到批评.严重限制了其大规模应用范围。
目前.电动车辆的动力来源通常是蓄电池。
当电压较低时.就需要进行充电以确保正常运行。
否则会影响车辆的速度以及整体性能等多方面因素。
充电模式多种多样.其中常用的有常规充电、快速更换电池组以及快速充电等方式。
电动车辆的动力电池重量较大且体积也相对较大.这在更换电池时会带来便利性问题。
而电动车辆智能充电桩则提供了一种解决方案。
该设备可以根据动力电池电量状况进行维护以保障电池健康状况。
对于汽车用户来说操作也非常简便。
不仅可以在任何时间地点方便地对电动车辆进行充电
还能对动力电池进行维护以延长使用寿命
这样就能解决电动车辆随时充电的问题并保障电池健康状况
2电动汽车的充电方法和建设充电桩监控系统的必要性
目前 ,电动汽车充电方式主要有以下几种 :
借助交流电进行补充能源是常见的做法之一,在实际应用中通常采用220V或380V的标准电压等级作为供电基础,在特定场景下通过车载充电装置将外部电源引入车体系统中。
在对电流进行整流与滤波的过程中,
以便保护电动汽车的核心电源系统,
同时用于实现对电动汽车电池组的有效充放电功能。
值得注意的是,
这种充放电方式虽然耗时较长,
但其稳定的运行特性使其尤其适用于小型
以及混合动力型汽车等特定使用场景。
(2)采用直流供电技术。该系统通过直流电源直接向电动汽车电池组供电。无需借助车载调压装置来实现电流调节,从而有效地减轻了整车重量。在此模式下运行时的功率输出显著提升,具备较高的能量转换效率,并能实现快速充能目标,此技术适用于大型电动汽车的大功率快速充载需求
(3)更换电池组。当采用这种充电方式时,则需为电动汽车准备两组电池;其中一组电池为电动汽车供电;另一组则通过地面直流方式进行充电;如果当前使用的蓄电池电量不足时;应将该组蓄电池拆下并更换成另一组新的;这样采用这种 charging 方式可大幅缩短充电时间;然而这种节省时间的方法却带来了较高的 cost:不仅需要建设更多的换电 station 并且还需聘请大量人员负责维护这些设施;这就意味着巨大的 cost 投入 从而降低了汽车 charging 的智能化水平 因此一般不采用这种方法进行 charging
(4)无需触碰式充电。这种方法在电动汽车充电领域并不普遍采用,因为它需要内置特定的电子元件,并且始终维持车辆与电源之间的电连接状态.只有当这一条件完全满足时,才能确保电动汽车在行驶过程中随时充放电.鉴于技术投入和资金投入的问题,这种充电方式并未得到广泛应用.
主要采用直流与交流两种方式进行充电。
3电动汽车充电桩监控系统实现的功能
充电桩建设的两种可行模式:
(1) 规划在停车场设置交流充电桩。决定在停车场建立这些设备,并支持使用220V或380V两种电压。这些电压能够广泛应用于大多数电动汽车蓄电池系统中,并通过这些设备为小型家用电动车以及环卫清洁车提供充电服务。这种配置的优势在于能够在夜间实现电池的有效运行
(2)直流充电桩的布局。这种充电桩通常建议布置于大型电动汽车或公交车使用较为密集的区域。
被布置在这里后的大型电动汽车会被其快速充电。
该设施不仅具有较高的功率,
还可能会影响到电网运行的质量,
因此在进行直流充电桩布局时必须采取措施保护电网安全
3.2监控系统的主要功能
监控系统主要包括以下功能 :
主要依靠读取IC卡信息来完成对充电桩的激活操作以及实现电能计量收费功能
当蓄电池被接入充电桩进行充电时,它必须具备对蓄电池的电压实施监控,并对其电流实施保护措施的功能
While charging, an electric vehicle's battery undergoes monitoring of its charge state, voltage, and current levels.
(4)电池进行充电时需要对电池进行智能维护,以延长电池的使用时间。
4充电桩智能监控系统的设计
4.1硬件框架组成
该充电桩采用380V交流电网供电系统,在经过整流滤波稳压等处理后转换为稳定的直流供电方式为电动汽车提供充电能力在实现充电桩功能时需要配备IC卡识别模块该模块设计能够使用户激活充电桩读卡器将读取IC卡中的用户信息在完成读取操作后会显示个人信息余额等关键数据而状态显示模块则用于展示充电过程中的各项状态信息以确保系统的运行状况良好整个硬件系统由主控板 检测芯片 IC读卡器 显示屏及键盘等核心组件构成
4.2充电桩智能监控系统的软件构成
当电动汽车需充电时.仅需将电动汽车的 charging interface 与 charger hand端子通过 card reader 连接即可。通过 card reader 读取用户的 IC card information从而激活 charger station:若 charging interface 未能正确连接则会触发提示与报警系统。
身份验证成功后 用户可自行设置充入时间以及选择充入模式 充电过程中 充能系统会持续监控电池状态并根据实时数据调整充入参数。
为了方便管理 充电站会记录并显示当前用户的个人信息以及电表余额 同时还会显示已充进车辆的时间与剩余充能时长。
在完成上述操作后 充电装置会在完成后发送完成通知 当用户驾驶电动汽车离开之后 充电站将会进入休眠状态 直到下一个用户到来为止。
整个过程从 start 到 finish 都经过精心设计确保安全可靠 能够满足现代家庭及商业场所对高效能源管理的需求。
5安科瑞充电桩收费运营云平台
5.1概述
AcrelCloud-9000系列安科瑞充电桩收费运营云平台系统基于物联网技术实现了对纳入系统的各类充换电设施的持续数据采集与监控功能。该平台具备实时监测设备运行状态的能力,并提供包括充电网服务在内的一系列智能管理功能如账单支付与费用计算以及交易结算等操作。同时该系统能够对多种故障类型如充电机过温保护漏电问题及电压波动等情况发出预警信息;在实现设备互联方面支持以太网4G/WIFI等多种网络通信手段并可为用户提供微信支付宝及云闪付等多种便捷的扫码 charging体验
5.2应用场合
涵盖住宅小区等多种物业场景,并适用于各类企业单位及机构(包括医疗机构)、旅游景点以及教育机构及配套设施;同时包括公共停车场设施、公路充电服务设施(如高速公路充电站)、公交枢纽站点(含公交枢纽)、大型商业体场所(包括购物中心与商业综合体)、大型商业体场所中的商业广场区域以及地下停车场设施和高速服务区场所及高端写字楼区域等多种服务场所。
5.3系统结构
现场设备层:通过网络连接的各种传感器集合体及其相关设施组成;其包含有多种功能的电力监控装置(如多功能电力仪表)、电动汽车充电站(汽车充电桩)、电动自行车充电点(电瓶车充电桩)、电能质量监测装置(电能质量分析仪表)、电气火灾报警装置(电气火灾探测器)、电流限制保护设备(限流式保护器)、烟雾检测装置(烟雾传感器)、温度检测设备(测温装置)、智能插线板(智能插座)以及视频监控系统中的摄像头等
在该通信层次中部署了现场智能网关和网络交换机等关键设备,在这些智能网关能够主动收集来自各层级设备的数据的同时,并支持对这些数据进行规约转换操作,并完成数据存储操作经由网络传输至预先搭建好的数据库服务器当出现网络故障时将这些数据暂时存于本地等到网络恢复后将从上一次保存的位置继续上传以便确保即使在网络恢复后也不会导致服务器端的数据丢失
平台管理层:由应用服务器和数据服务器组成,在线处理现场所有智能设备的数据交互。该系统能够实现对配电系统的实时监控,并实时反馈充电站的运行状况以及充电桩的工作运行情况等关键指标。同时支持微信和支付宝等在线支付功能。

5.4平台功能描述
5.4.1充电服务
寻找或定位 charging facilities, 检查或确认已有的 charging equipment, 地理定位或位置获取, 通过网络实现的自助完成 payment and charging operations, 完成 electric bill settlement process, 路径规划或位置指引服务等

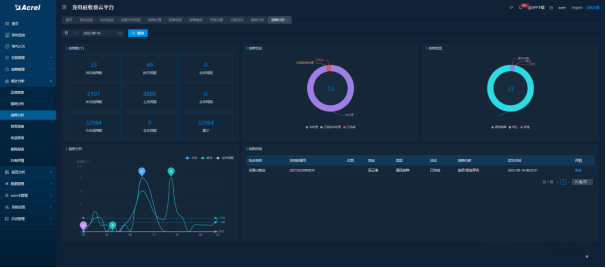
5.4.2首页总览
查看当天单日及当月时间内各类业务运营数据概览:包括单日/当月内的开户数量(如新客户数量)、充换电量(包括充值与更换电量)、充换电量金额(包括充值与更换费用)、单位千瓦时充换电量度数(如电能消耗计算单位)、充换电次数(如设备运行次数)及持续时长(如服务时间长度)。同时汇总统计本月内各类业务总量数据(如新客户总数及总量)、充换电量总额及总费用等,并生成相关统计图表以展示环比增长情况表与同比变化趋势图,并提供桩站分布图链接以供用户查看详细数据分布情况

5.4.3交易结算
充电价格策略管理,预收费管理,账单管理,营收和财务相关报表。

5.4.4故障管理
对故障记录的管理和查询、处理相关问题、确认发生的情况以及深入分析问题根源等管理项,为用户提供便捷的故障管理和查询服务。

5.4.5统计分析
采用统计方法能够涵盖运营趋势分析与收益统计两大类指标;这些指标能够帮助用户通过曲线图和能耗数据分析来评估桩的充电运营态势。



5.4.6运营报告
基于用户的指定周期对汽车及电瓶车充电站等设施运行情况进行评估与审查,并对交易记录、充值过程以及相关的充电情况和异常报警信息进行统计与分析研究;最终形成完整的分析报告文档

5.4.7APP、小程序移动端支持
借助模糊检索与地图定位技术的功能, 可获取精确的电桩及电站位置信息数据.使用扫码方式进行充电, 并采用在线支付的方式:首先扫描充电桩的唯一编码, 然后完成必要的金额扣除.完成了微信支付流程后就可以开始进行充电桩的充能操作.

5.4.8资源管理
充电站在档案管理方面的相关内容;用户的档案管理系统;充电站的运行状态监控;针对异常交易行为的监控机制

5.5选型配置





6总结
该系统主要由两类设备构成一类采用直流结构另一类则基于交流技术设计前者通过整流滤波与稳压等方式转换为直流电后方能供电尽管如此仍具有较高的充电效率为了确保提升汽车电池组充放电效率的同时延长其使用寿命在实际应用中应当对整个系统建立完善的管理体系从充入过程至充出阶段均实现了智能化管控这不仅有助于推动电动汽车广泛普及更能彰显可持续发展的核心理念
