智慧社区系统、智能社区、智能照明、楼控系统、web端管理系统+智慧楼宇管理系统、可视化大屏园区数据
发布时间
阅读量:
阅读量
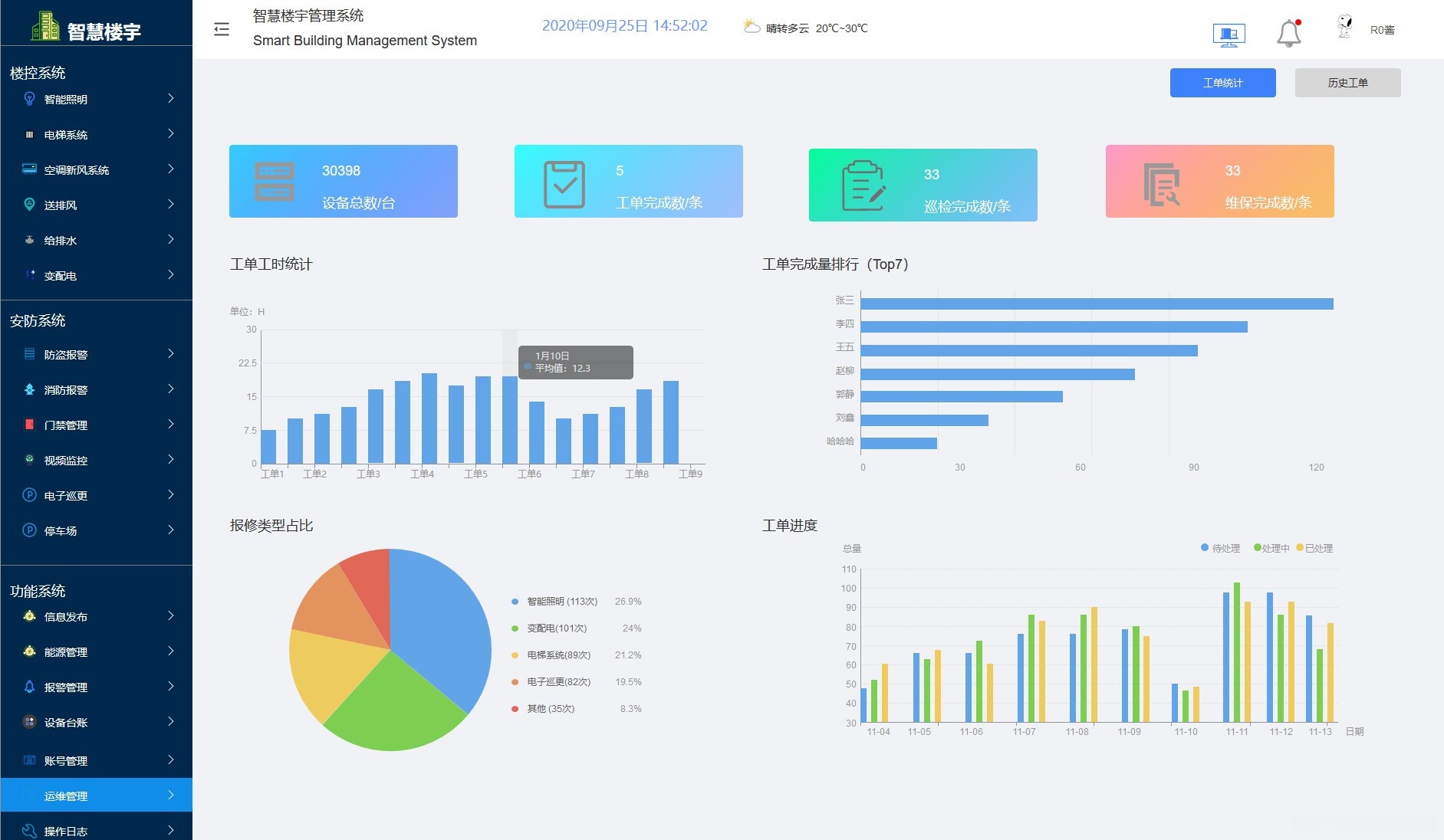
智慧社区系统涵盖了多个核心功能模块包括但不限于智能社区建设、智能照明控制、楼控系统(电梯系统与智能照明)、安防系统(视频监控、防盗报警/门禁管理/电子巡更/消防报警)、设备台账管理以及运维管理等多方面内容。该系统通过整合web端管理系统与智慧楼宇管理系统实现数据可视化展示,并支持axure原型设计与开发以优化产品功能与用户体验。
智慧式社区管理平台涵盖智能化居住区布局规划与日常精细管控;整合网络化管理平台实现智能化服务;配备实时数据展示界面辅助决策分析;包含多元安全防护体系覆盖视频监控等多维度安全;建立详细设备清单与档案记录;提供全面维护与运营保障;运用AXURE原型设计技术构建功能模块图;配合RP原型指导产品开发流程;基于HTML技术搭建完整的产品展示页面

该标识码为:YID:4779628254426806

墨兮_产物








全部评论 (0)
还没有任何评论哟~
