Grafana简介及使用
Grafana简介及使用
一、Grafana简介
1.1、背景
伴随着公司业务的持续发展,在线事故频发的问题也愈发凸显。面对不断增加的任务量和复杂度,在线事故的发生频率不断提高的同时也呈现明显的集中化趋势。为了有效应对这一挑战,在过去的一段时间里我们已经建立起了基于Grafana的日志分析平台。然而该方案在实时性方面仍存在明显不足,并不能完全满足当前日益增长的需求量。鉴于此,在现有架构基础上进一步优化现有的日志分析能力并开发一套更具针对性的新方案已成为解决此类问题的最佳解决方案

1.2、什么是Grafana?
免费开放源代码的Grafana是一个专门用于系统运行状态数据收集与分析的专业工具。
它广泛应用于基础设施和应用时序数据分析。
此外,在一些特定领域中它也发挥着重要作用。
Grafana能够管理指标信息的查询与追踪;
通过图形化展示实时变化趋势;
及时发出预警信息;
综合追踪评估各种关键指标的状态。
它还能够分享给团队成员,
并促进大家形成依靠数据驱动工作的文化。
1.3、为什么要用Grafana?


1.4、Grafana主要特点
grafana以其灵活多样的可视化效果著称,并允许用户根据个人喜好以多种方式进行数据可视化



- 支持多种插件 ,通过Grafana插件实现将个人及团队的工具与之集成 ,其中的数据源插件可通过API接口将现有的数据源接入该平台中 ,从而实时呈现相关数据 ** ,无需进行迁移操作或额外的数据导入步骤 。

告警系统可以在一个简单的用户界面中开发/实现,并能够有效地处理所有报警信息以确保及时整合。目前支持的主要通讯工具包括钉钉、企微、飞书以及邮箱等


1.5、Grafana应用场景

1.6、Grafana应用实例
新冠肺炎病例

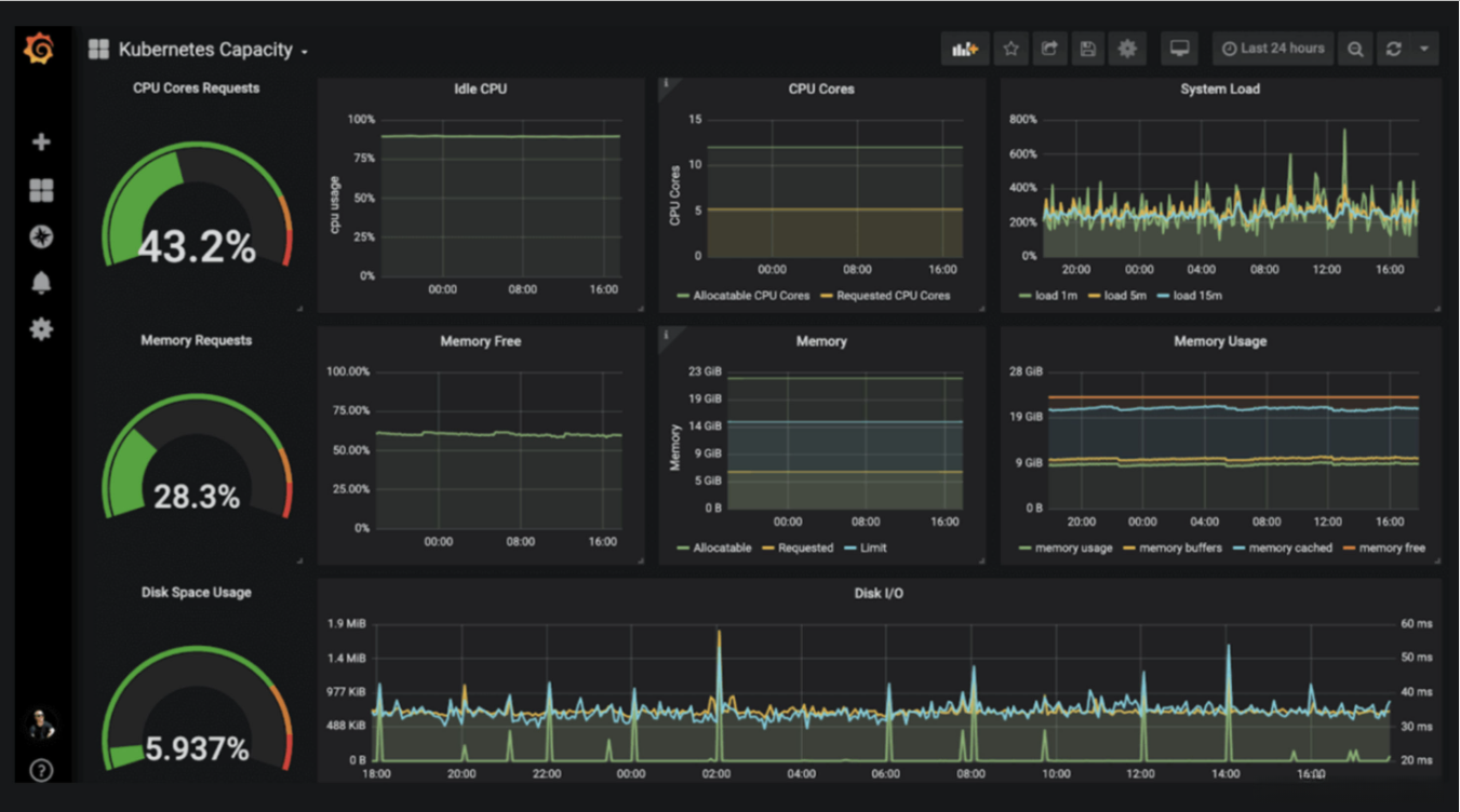
Kubernetes 容量

家庭能源

二、Grafana使用
2.1、登录Grafana
默认用户名设置为admin,并将初始密码设置为admin。初次登录时, 系统将要求用户修改其初始密码。我们强烈建议您按照Grafana的最佳实践进行操作, 具体来说就是先遵循最佳做法后修改管理员权限; 之后访问用户的偏好设置来修改个人账户名称

2.2、数据源配置
可以看到grafana支持的数据源和插件还是很多的




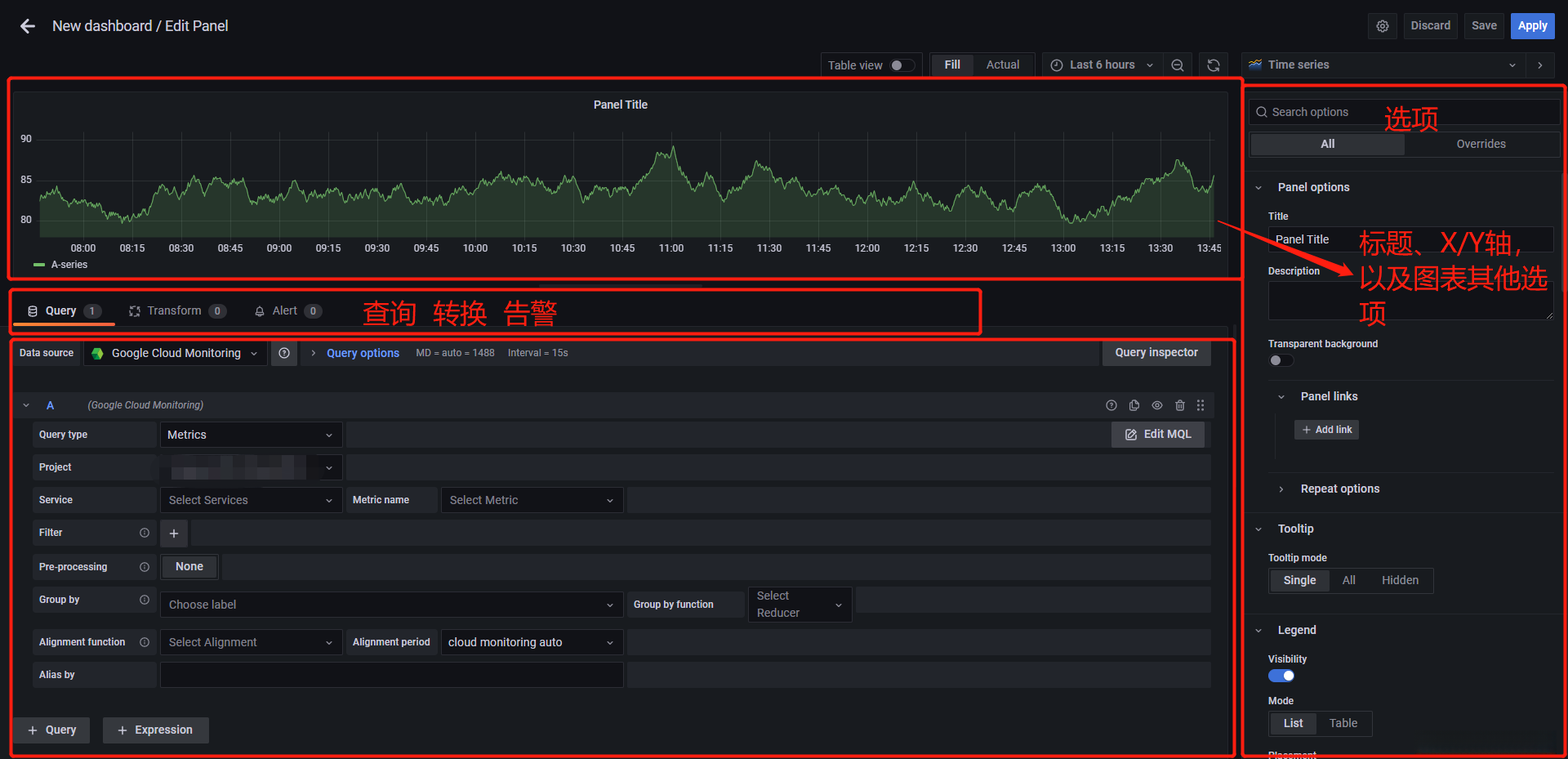
2.3、新建仪表盘配置
在配置好数据源之后,开始新增配置自己的仪表盘,仪表盘的种类很多






2.4、仪表盘的导出/导入
导出

导入

2.5、官方详细使用文档
由于Grafana版本不同,界面化有所不同,根据版本请查看官方文档
官网地址:
https://grafana.com/docs/grafana/latest/getting-started/

