干货:Kibana 可视化ElasticSearch数据展示分析
当你把数据存入ES中后,怎么更方面的查看这些数据,还想用不同的维度去看这些数据,是不是纠结,不能再专门搞个后台显示把。这里有神器 Kibana 专门干这个事情的,可以帮你把ES中的数据,通过不同类型的模版形式显示处理,更好分析你的数据,查询过滤,不仅仅用在日志的分析上面,业务上面也可以应用。
先给大家看效果图:

还没安装Kibana 的可以参考之前的文章安装。
本人目前版本:都是7.3.2 版本
本章分几个步骤说明:
- 导入数据
- 如何设置模版展示ES中的数据
- Discover 搜索你的数据
- Dev Tools 强大的工具使用
导入数据
本文利用官方测试数据集合用户账号信息导入ES
步骤1:建一个账号索引:
PUT /accounts
{
"settings" : {
"index" : {
"number_of_shards" : 1,
"number_of_replicas" : 0
}
}
}
步骤2:设置mapping
PUT /accounts/_mapping
{
"properties": {
"account_number": {
"type": "long"
},
"address": {
"type": "text",
"fields": {
"keyword": {
"type": "keyword",
"ignore_above": 256
}
}
},
"age": {
"type": "long"
},
"balance": {
"type": "long"
},
"city": {
"type": "keyword"
},
"email": {
"type": "text",
"fields": {
"keyword": {
"type": "keyword",
"ignore_above": 256
}
}
},
"employer": {
"type": "text",
"fields": {
"keyword": {
"type": "keyword",
"ignore_above": 256
}
}
},
"firstname": {
"type": "text",
"fields": {
"keyword": {
"type": "keyword",
"ignore_above": 256
}
}
},
"gender": {
"type": "keyword"
},
"lastname": {
"type": "text",
"fields": {
"keyword": {
"type": "keyword",
"ignore_above": 256
}
}
},
"state": {
"type": "keyword"
}
}
}
步骤三:批量导入数据
POST /accounts/_doc/_bulk
--数据省略
具体的json数据因为比较多,文章不方面存放, 请在文章下方关注我的微信公众号“架构师的修炼”,回复关键字:“ES测试数据” 即可获得具体的测试数据。
如何设置模版展示ES中的数据
通过上面的步骤建好索引导入数据,下面开始展示数据
我们分三个步骤:
- 新建一个 Index Pattern
- 新建一个 Visualize
- DashBoard 整合多个Visualize
打开http://127.0.0.1:5601 地址访问Kibana
创建一个Index Pattern

然后创建一个Index Pattern

然后在输入框中输入刚才建好的索引

然后点击下一步,提交

这个时候,Index Pattern 就建好了。
新建一个 visualize
然后去visualize设置页面

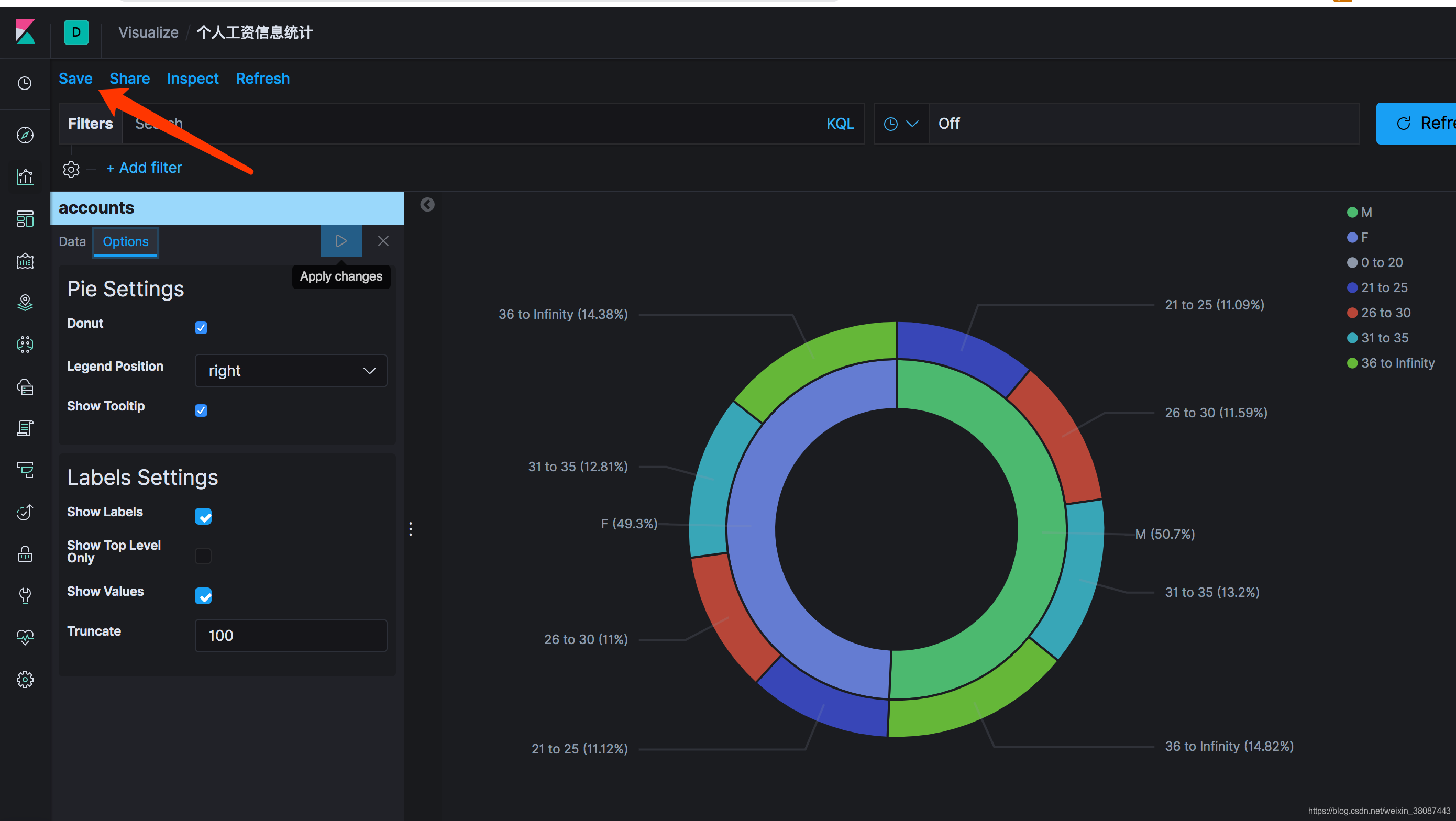
我们使用饼图模版展示数据:

创建Pie饼图,然后进入页面:

在这里你可以设置你的数据聚合
比如,你想看男女比例:

再比如你想看不同年龄段的用户的分布情况:
使用搜索聚合这样实现
GET /accounts/_search
{
"aggs": {
"range_age": {
"range": {
"field": "age",
"ranges": [
{
"to": 20
},
{
"from": "20",
"to": "25"
},
{
"from": "26",
"to": "30"
},
{
"from": "31",
"to": "35"
},
{
"from": "36"
}
]
}
}
},
"size": 0
}
Kibana 中设置

设置完之后可以立即看到效果,最最重要的是一定要保存下来:

那么问题来了,如果几个视图保存后,我们如何将它们展示在一个页面内呢?
需要使用到DashBoard功能
DashBoard 整合多个Visualize
进入DashBoard 页面配置,新增panels,找到刚才保存的Visualize名字,搜索关键字,确认后,即可出现在一个页面,此时记得保存DashBoard 并起一个好听的名字。

保存后,在DashBoard页面就可看列表显示处理,后面即时关闭页面,还可以在这里找到,方便。

Discover 搜索你的数据

如果你想更加复杂的查询,可以用Dev Tools
Dev Tools 强大的工具使用
这个工具简直太棒了,再也不用post man这么丑的工具测试接口了。
左侧查询,右侧显示结果

END
欢迎关注我的公众号:架构师的修炼,获得独家整理的学习资源和日常干货推送。
本文由博客一文多发平台 OpenWrite 发布!
